Hey folks. I am a recent returning player. I am by no means an advanced player or web designer.
But I took a crack and setting up a replacement for EVE Trade since the developer stopped the project and sold the domain to someone else.
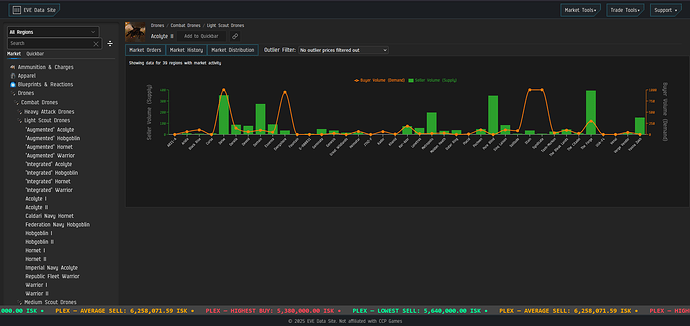
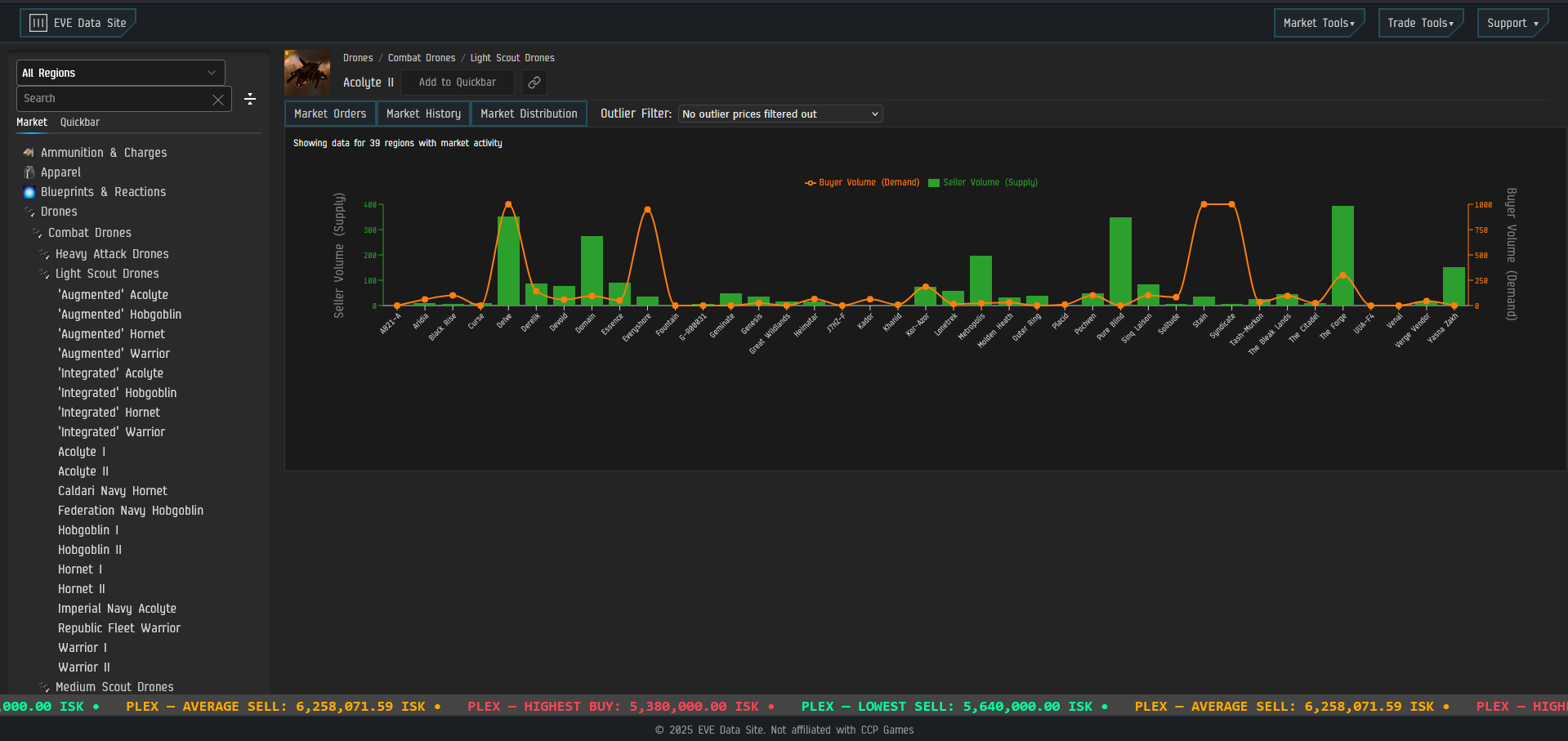
The original intent was to create my own version of a EVE Market Browser and when EVE Trade went offline, I tried tackling both. The Market portion of the site is like most the other ones out there: Market Orders, Market History, etc.
My take on it adds market distribution charts, select-able outlier filtering, actual universe average pricing, It also has a click to copy feature so no need to try to highlight and copy a station name or an item name, click on the item or station and its copied to your clipboard.
The market page also has a permanent PLEX price ticker on the bottom for the highest buy, lowest sell, and average sell universe wide(since that’s how they are processed now)
The market history also has the ability to scope by days, weeks, or months.
A feature I am still working on for the market is the “permalink” for the item results. It’s essentially a link you can use to bookmark an item(outside of the built in quickbar) and/or copy the link to share with people.
For now, I am hosting it off GitHub pages as a means to test it out and help my CI/CD. Please feel free to check it out and report issues on the GitHub(link to it on the page)



